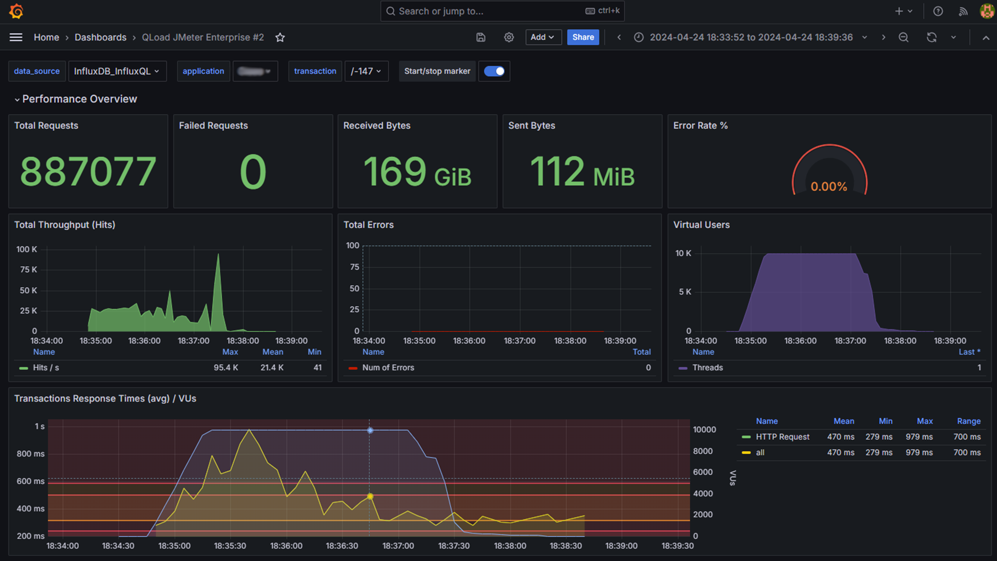
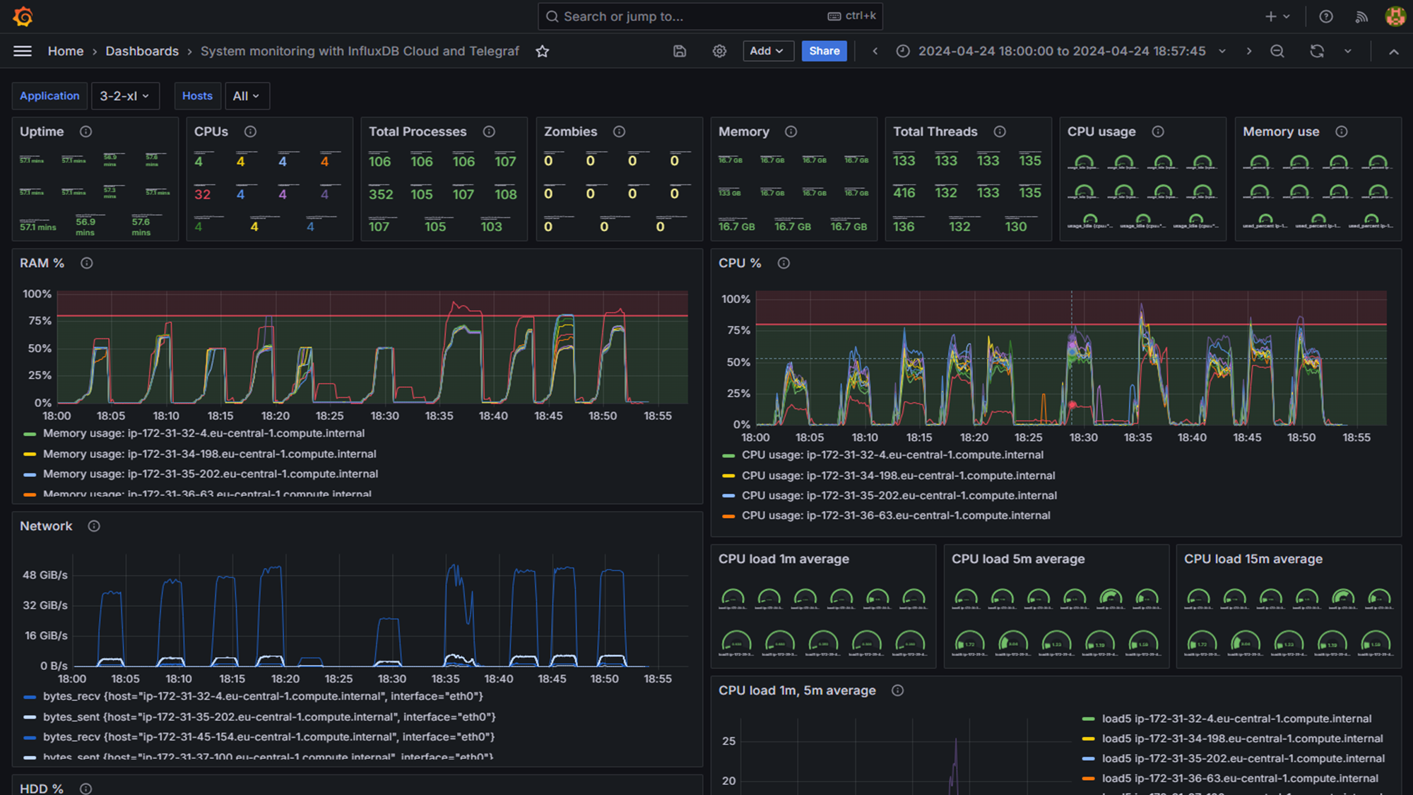
Sie müssen eine hohe Zahl von Nutzern zufriedenstellen, jedoch leidet Ihre Anwendung aufgrund schlechter Performance unter langen Ladezeiten, Systemabstürzen oder Fehlinformationen? Sie haben nur begrenzte Ressourcen und Ihnen fehlt das Know-How, um eine umfassende Testumgebung aufzubauen oder sich in die komplexe IT-Infrastruktur einzufügen? Jeder Versuch, Performancetests durchzuführen, führt zu Engpässen und Verzögerungen im Entwicklungszyklus?
